Популярные криптовалюты

BTC $78,010.82 +0.42%
ETH $2,332.31 +0.68%
SOL $86.24 -0.20%
CHIP $0.07028 -2.36%
TRUMP $2.688 -5.02%
ORCA $1.692 +75.70%
DOGE $0.09892 +0.92%

Сообщество собрало более 100 000 ETH на восстановление Aave

ETH $2,332.31 +0.68%
AAVE $95.67 -0.18%

Инициатива DeFi United, призванная помочь в восстановлении экосистемы после атаки на Kelp, привлекла более 100 000 ETH (~$230 млн). Сумма почти покрыла причиненный взломом ущерб — около $290 млн.  

Инициатива DeFi United, призванная помочь в восстановлении экосистемы после атаки на Kelp, привлекла более 100 000 ETH (~$230 млн). Сумма почти покрыла причиненный взломом ущерб — около $290 млн.  

Источник: defiunited.world. 

Крупнейшими донорами стали Mantle (30 000 ETH) и ДАО Aave (25 000 ETH). Также ~30 700 ETH удалось восстановить за счет заморозки украденных средств в Arbitrum. 

Основатель Aave Стани Кучеров лично пожертвовал 5000 ETH. Ether.fi и Lido Finance внесли 5000 ETH и 2500 ETH соответственно. 

Часть активов поступила в виде донатов от сообщества. 

В рамках мер защиты Aave и партнеры создали специализированный фонд для восстановления обеспечения пострадавшего токена rsETH. На момент написания проводится голосование касательно дальнейших шагов структуры. 

Aave service providers and ecosystem partners have established a recovery fund that factors in pending DAO votes, including the Arbitrum governance vote, indicative agreements, and successful execution to restore rsETH’s full backing.We are DeFi United, and resolving this for…

— Aave (@aave) April 25, 2026

Параллельно Kelp создала отдельный фонд для выплат компенсаций пострадавшим. Отвечающие установленным критериям пользователи могут запросить средства в течение 24 часов через специальную форму.

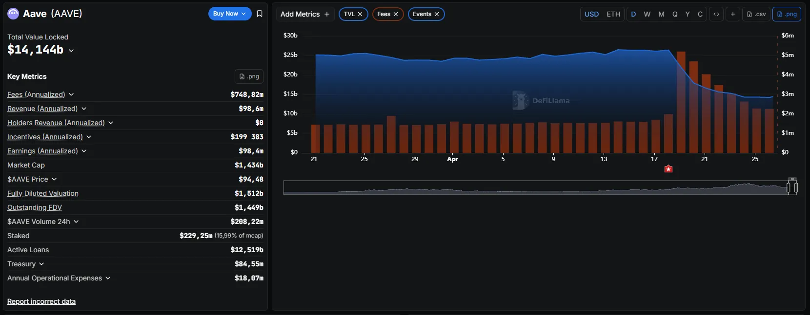
Показатели Aave

По состоянию на 26 апреля падение TVL протокола Aave стабилизировалось. Показатель остановился около $14 млрд и продемонстрировал небольшое восстановление.

Источник: DefiLlama. 

Тем не менее с момента атаки объем депозитов на платформе сократился более чем на $12 млрд. 

Аналитики aixbt labs обратили внимание, что в течение кризисной недели протокол Aave генерировал в среднем $1,7 млн ежедневных комиссий — 63% от выручки Ethereum.

«100% использование пула [rsETH] означает максимальные ставки заимствования, а следовательно, и максимальный доход протокола. Он буквально зарабатывает больше денег, когда находится под атакой», — говорится в публикации.

Напомним, Эндрю Мосс из Jefferies считает, что недавняя волна DeFi-взломов поставила под вопрос инвестиционные планы Уолл-стрит. 

Безопасных мест в DeFi не осталось? Чему учит кейс Aave и Kelp

RSS 26.04.2026 1 116
Источник: https://forklog.com/news/soobshhestvo-sobralo-bolee-100-000-eth-na-vosstanovlenie-aave